消防喷淋系统详解:从组成到计量全面解析
喷淋系统作为现代建筑防火体系的核心组成部分,以其自动化响应与高效控火能力,在保障人员与财产安全方面发挥着关键作用。该系统通过热敏感应启动、水力报警联动与精准喷水灭火等一系列机制,实现对初期火灾的快速抑制。当前,喷淋系统已发展出湿式、干式、雨淋等多种类型,分别适用于不同环境与建筑需求。本文将系统梳理其分类、工作原理与组件功能,为CAD快速看图工程计算与技术学习提供参考。
一、喷淋系统概述
喷淋系统是一种在发生火灾时,能自动打开喷头喷水灭火并同时发出火警信号的消防灭火设施。自动喷水灭火系统特征:通过加压设备将水送入管网至带有热敏元件的喷头处,喷头在火灾的热环境中自动开启洒水灭火。通常喷头下方的覆盖面积大约为12m2。自动喷水灭火系统扑灭初期火灾的效率在97%以上。
二、喷淋系统的分类
1、闭式系统
闭式系统的类型较多,常见类型包括湿式、干式系统。用量最多的是湿式系统。在已安装的自动喷水灭火系统中,有70%以上为湿式系统。
(1)湿式系统
由湿式报警阀组、闭式喷头、水流指示器、控制阀门、末端试水装置、管道和供水设施等组成。系统的管道内充满有压水,一旦发生火灾,喷头动作后立即喷水。
工作原理:火灾发生的初期,建筑物的温度随之不断上升,当温度上升到以闭式喷头温感元件爆破或熔化脱落时,喷头即自动喷水灭火。该系统结构简单,使用方便、可靠,便于施工,容易管理,灭火速度快,控火效率高,比较经济,适用范围广,占整个自动喷水灭火系统的75%以上,适合安装在能用水灭火的建筑物、构筑物内。
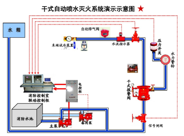
(2)干式系统
准工作状态时配水管道内充满用于启动系统的有压气体的闭式系统。干式系统与湿式类似只是控制信号阀的结构和作用原理不同,配水管网与供水管间设置干式控制信号阀将它们隔开,而在配水管网中平时充满着有压力气体用于系统的启动。发生火灾时,喷头首先喷出气体,致使管网中压力降低,供水管道中的压力水打开控制信号阀而进入配水管网,接着从喷头喷出灭火。故平时可避免水冻结和水汽化的危险,不受环境温度的制约,可用于一些无法使用湿式系统的场所。不过该系统需要多增设一套充气设备,一次性投资高、平时管理较复杂、灭火速度较慢。干式系统适用于环境温度低于4℃和高于70℃的建筑物和场所,如不采暖的地下车库、冷库等。
2、开式系统
采用开式洒水喷头的自动喷水灭火系统,包括:雨淋系统、水幕系统。
雨淋系统:由火灾自动报警系统或传动管控制,自动开启雨淋报警阀和启动供水泵后,向开式洒水喷头供水的自动喷水灭火系统。
水幕系统:由开式洒水喷头或水幕喷头、雨淋报警阀组或感温雨淋阀,以及水流报警装置(水流指示器或压力开关)等组成,用于档烟阻火和冷却分隔物的喷水系统。
三、常见喷淋系统的作用原理
1、湿式系统
湿式系统在准工作状态时,由消防水箱或稳压泵、气压给水设备等稳压设施维持管道内充水的压力。
发生火灾时,在火灾温度的作用下,闭式喷头的热敏元件动作,喷头开启并开始喷水。此时,管网中的水由静止变为流动,水流指示器动作送出电信号,在报警控制器上显示某一区域喷水的信息。由于持续喷水泄压造成湿式报警阀的上部水压低于下部水压,在压力差的作用下,原来处于关闭状态的湿式报警阀自动开启。此时压力水通过湿式报警阀流向管网,同时打开通向水力警铃的通道,延迟器充满水后,水力警铃发出声响警报,压力开关动作并输出启动供水泵的信号。供水泵投入运行后,完成系统的启动过程。 
2、干式系统
干式系统在准工作状态时,由消防水箱或稳压泵、气压给水设备等稳压设施维持干式报警阀入口前管道内充水的压力,报警阀出口后的管道内充满有压气体(通常采用压缩空气),报警阀处于关闭状态。
发生火灾时,在火灾温度的作用下,闭式喷头的热敏元件动作,闭式喷头开启,使干式阀出口压力下降,加速器动作后促使干式报警阀迅速开启,管道开始排气充水,剩余压缩空气从系统最高处的排气阀和开启的喷头处喷出,此时通向水力警铃和压力开关的通道被打开,水力警铃发出声响警报,压力开关动作并输出启泵信号,启动系统供水泵;管道完成排气充水过程后,开启的喷头开始喷水。从闭式喷头开启至供水泵投入运行前,由消防水箱、气压给水设备或稳压泵等供水设施为系统的配水管道充水。
四、喷淋系统的组成
1、消防水池(水箱):消防系统的水源,供消防水泵吸水。消防水池的有效容积必须满足火灾延续时间内的消防用水量。
2、消防水泵:同消火栓系统。
3、自喷管道:输送水流,布置在该楼层的天花板上或顶棚内。
4、报警阀:控制水源、启动系统、启动水力警铃等报警装置的专用阀门。一般按用途和功能不同可分为湿式报警阀、干式报警阀和雨淋阀。
5、报警联动装置:用于报警和电气联动,包括:①水力警铃 当报警阀打开消防水源后,具有一定压力的水流冲动叶轮打击报警。水力警铃不得用电动报警装置代替。②压力开关 在水力警铃报警的同时,依靠警铃管内水压的升高自动接通电触点,完成电动警铃报警,并向消防控制室传送电信号或启动消防水泵。③水流指示器 当某个喷头开启喷水时,水流指示器能感受到管道中的水流动,并产生电信号告知控制室该区域发生火灾。
6、延时器:防止由于水压波动原因引起报警阀开启而导致的误报。报警阀开启后,水流需经过30s左右充满延迟器后方可冲打水力警铃。
7、信号阀:防止阀门误关闭的装置。当阀门被误关闭25%(全开度的4/1)时,通过电信号装置输出被误关闭的信号到消防控制中心。水流指示器前宜设信号阀。
8、喷头:自动喷水灭火的关键部件,起着探测火灾、喷水灭火的作用。喷头由喷头架、溅水盘和喷水口堵水支撑等组成。按其结构可分为闭式喷头和开式喷头,按用途分为开式洒水喷头、水幕喷头、喷雾喷头)。
9、末端试水装置:用于管道安装完毕后的试验,布置在最不利点喷头的末端。
五、计算实例
1、采用CAD快速看图图形识别的方法统计喷淋头的数量,触发图形识别命令,选择需要识别的喷淋头图例。
2、点击开始识别,即可识别完成喷淋头的工程量计算。
综上所述,喷淋系统凭借其成熟的技术体系与显著的灭火效果,已成为建筑消防中应用最广泛的自动灭火手段。不论是湿式系统的快速响应,还是干式系统在特殊环境下的可靠应用,均体现出该系统在实际工程中的高度适应性。同时,随着像CAD快速看图普及,喷淋系统在识图、算量中的效率也得到进一步提升。掌握喷淋系统的核心知识,不仅有助于提升消防工程的专业水平,更是对生命与财产安全的重要保障。
#喷淋系统#图形识别#